我们的品牌

欢迎访问施耐德电气网站

欢迎访问我们的网站。

管理

集团项目统一管理,打破信息孤岛

决策

多样化数据分析工具,满足灵活多维度分析需求,便捷对比提高决策效率

赋能

能效顾问服务,为节能保驾护航

提效

专业诊断算法及方案,提升能源效率

降本

及时发现用能问题,挖掘节能潜力,降低运营成本,提升企业盈利水平

双碳

响应双碳政策,助力碳中和目标

楼宇维护的平衡方法

人员、技术和协作相结合,确保您满足对高性能企业和楼宇不断变化的需求。借助创新的数字服务,您将保持成本、风险和资产价值之间的平衡。
查看产品手册
Pie chart

请求EcoStruxure™ Energy Advisor 云能效™顾问演示

申请演示 opens in new Window
screenshot of page

灵活看板

多种内容 支持自定义
看板支持多种类型内容和图表。并支持用户自定义,组件灵活管理拖拽,制作个性化看板。首页看板支持在app端显示。
screenshot of page

智能诊断

多种算法 智能归类
智能匹配能源标签对应的行业算法模型,自动发现能效问题;提供完整的节能执行方案,包括投资回收期、节约成本、投资金额等,支持在app端查看。
screenshot of page

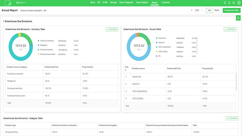
碳量化

排放量化及报告
结合国内外相关碳计算标准,协助企业量化碳排放,同时支持自动生成碳排放量报告。
screenshot of page

数据分析

多能汇总 一键导出
多种图表工具,提供专业分析能力,多形式呈现水电气等不同介质能耗数据,支持一键导出,所见即所得。
AI Report

自动报告

定制报告 自动更新
根据管理需求自定义报表模板,自动更新,随时供查阅并支持导出。
screenshot of page

节能效果

自动计算 效果追溯
已实施的节能方案智能计算节能量,动态展示节约成本。筛选所有方案,让投入少,回报高的较优方案自动推送,让推广和决策更高效。
screenshot of page

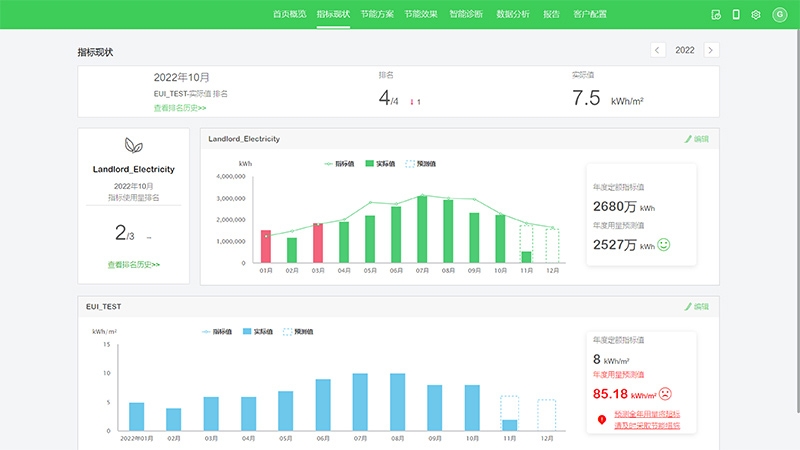
指标管理

数据对标 精准考核
按照ISO50001能源管理体系,管理集团及建筑用能指标,智能预测未来目标完成趋势,将实际能耗与能源管理目标进行实时比较和追踪。
artificial intelligence software

冷源优化

智慧算法 优化节能
根据历史数据,环境数据和建筑活动特征等,利用大数据和机器学习算法智能预测冷负荷,并根据系统情况自动推荐冷站运行策略,达到运行优化节能。
screenshot of page

大屏展示

数字孪生 尽在掌控
提供定制化大屏服务,结合BIM模型对项目进行建模,搭配平台能耗及排放数据,构建一体化数据驾驶舱,适配各类大屏应用、展示场景。
Information security management system ISO logo

ISO 27001信息安全管理体系认证

CSA Star Certification

CSA STAR认证

DJCP Logo

信息系统安全等级保护第III级

多样的应用场景

集团项目管理者

多项目管理

• 多站点能源对标评估
• 各项目能源使用情况及能源成本统计
• 各项目节能工作开展情况管理

企业ESG管理者

利用平台数据支持ESG工作

• 碳数据展示
• 企业节能项目信息
• 集团数据支持一键导出,可用于可持续报告

项目能源经理

精确了解场地能耗和系统情况

• 灵活看板展示并监测项目用能情况
• 多样分析挖掘项目节能潜力
• 在线节能方案协助跟踪节能措施落地

项目工程师

更好开展现场工作

• 看板&数据分析DIY,重点关注负责系统情况
• 智能诊断及推送节能方案,提供运维建议,实现场地运维节能

陪伴式咨询服务

现场调研评估

进行现场勘察梳理基础信息,基于真实情况及客户能源管理需求,提供计量计划及能源管理关键指标建议

云能效平台部署

基于前期现场调研结果以及客户能源管理需求,专业顾问团队配合工程师团队进行现场数据采集、平台搭建及功能配置工作

顾问式能效优化服务

能效顾问团队将在平台运营期间提供陪伴式服务,基础标准服务保障平台数据质量,持续优化升级平台功能;如升级至深度咨询服务,将获得结合现场调研的专家能耗分析报告

客户故事

京城大厦成功案例

施耐德电气为京城大厦量身定制了整体优化方案,以全生命周期的专业服务,全面提升了京城大厦的运维管理水平,让其焕发出了新的活力。
了解更多

资源

需要帮助?

产品选型工具

快速轻松地为您的应用找到合适的产品和附件。

获取报价

开启在线采购咨询,我们的专家将与您联系。

我要采购

开始在线采购咨询,专家将会与您联系!

 opens in new Window

帮助中心

一站式查找满足您所有需求的支持资源。

 opens in new Window

Chat

您是否有问题需要我们协助?